無料でGmailなどのメールをアーカイブして保存後に自動削除して空き容量を増やすことができる「Mail-Archiver」

メールボックスの容量を確保するためエクスポートを利用してバックアップファイルを作成する方法がありますが、いざ必要な時にバックアップファイルからメールを探して内容を確認するという作業は手間がかかります。オープンソースのメールアーカイブシステム「Mail-Archiver」を使うと、バックアップと削除を自動的に行いつつ、アーカイブしたメールの検索や閲覧がいつでも簡単にできます。
GitHub - s1t5/mail-archiver: Mail-Archiver is a web application for archiving, searching, and exporting emails from multiple accounts
https://github.com/s1t5/mail-archiver
今回はWindows環境を前提としDockerとGit for WindowsのGit Bashを使用しました。GitHubレポジトリにあるREADME内のDocker Composeテンプレートを作業用フォルダにdocker-compose.ymlとしてコピーし、以下の項目を環境に合わせて書き換えます。
・POSTGRES_PASSWORD
・Authentication__Username
・Authentication__Password
・TimeZone__DisplayTimeZoneId
services:
mailarchive-app:
image: s1t5/mailarchiver:latest
restart: always
environment:
# Database Connection
- ConnectionStrings__DefaultConnection=Host=postgres;Database=MailArchiver;Username=mailuser;Password=masterkey;
# Authentication Settings
- Authentication__Username=admin
- Authentication__Password=secure123!
# TimeZone Settings
- TimeZone__DisplayTimeZoneId=Etc/UCT
ports:
- "5000:5000"
networks:
- postgres
volumes:
- ./data-protection-keys:/app/DataProtection-Keys
depends_on:
postgres:
condition: service_healthy
postgres:
image: postgres:17-alpine
restart: always
environment:
POSTGRES_DB: MailArchiver
POSTGRES_USER: mailuser
POSTGRES_PASSWORD: masterkey
volumes:
- ./postgres-data:/var/lib/postgresql/data
networks:
- postgres
healthcheck:
test: ["CMD-SHELL", "pg_isready -U mailuser -d MailArchiver"]
interval: 10s
timeout: 5s
retries: 5
start_period: 10s
networks:
postgres:
コンテナを起動します。
docker compose up -d
起動を確認後、ブラウザで「http://localhost:5000/」にアクセスするとログイン画面が表示されます。

docker-compose.ymlで設定したUsernameとPasswordを入力し「Sign In」をクリックしてログイン。

再度パスワードを設定するように求められるので、適切なパスワードを入力し「Change Password」をクリックします。

ログイン手続きが完了し、ダッシュボードが表示されました。

メールアカウントを設定するため「Mail Accounts」から「Add Account」をクリック。

登録するメールアカウントの情報とサーバー側とローカル側で保存する日数を入力します。日数を空欄にすると削除しない設定になります。全ての項目を入力後「Save」をクリックして保存。

メールアカウントの登録完了後、いったん同期されるため「Sync」をクリックします。

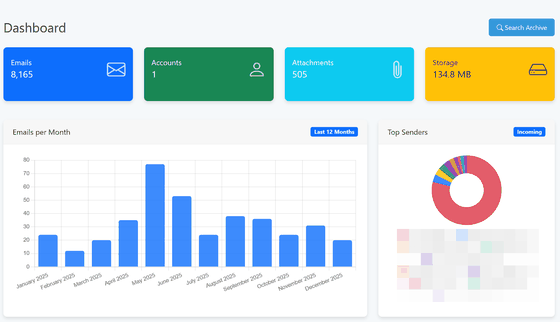
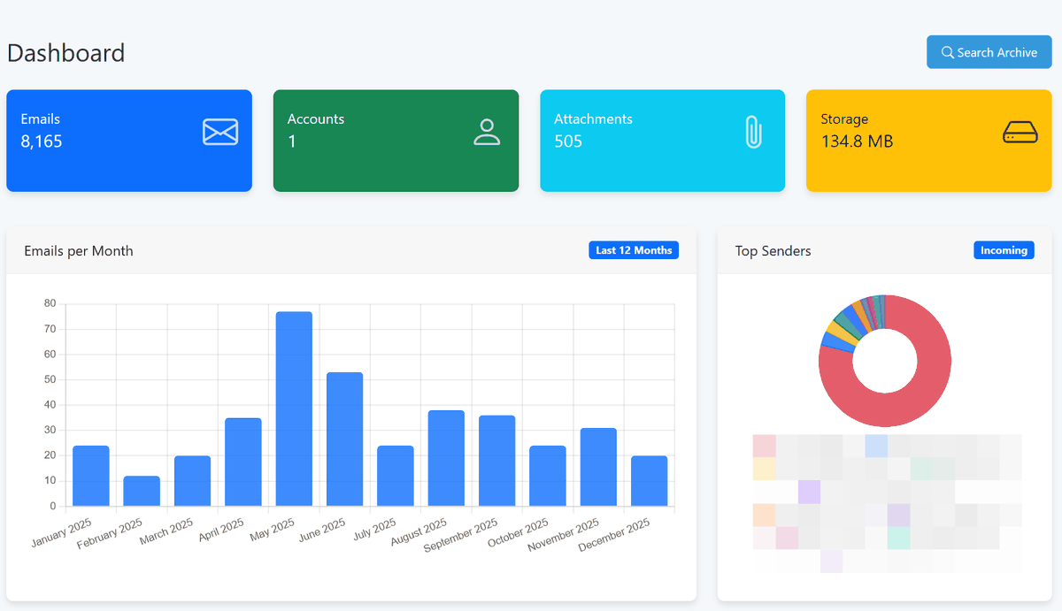
少し待ってから「Dashboard」をクリックしてダッシュボードを表示。

同期されたメールの集計が表示されました。

メールの検索を行うには「Search Advances」をクリックして検索ページに移動します。

日本語での検索が機能するか試すため件名検索用のコマンドとキーワード「subject:おすすめ」と入力し「Search」をクリックすると…

「おすすめ」が件名に入ったメールが抽出されました。

同様に本文を検索するため「body:おすすめ」と入力し、検索した結果から「Details」をクリックしてメールを開いてみます。

本文に「おすすめ」の文字が入っているメールが抽出されていることが確認できました。

◆Mail-Archiverの主な機能
・複数アカウントの一元管理とアーカイブ機能
複数のメールアカウントから送受信されたメールの内容や添付ファイルを保存し、スケジュールに従って同期を実行します。アーカイブされた全てのメールを専用の検索機能で抽出できます。
・エクスポート機能
メールアカウント全体をmbox形式やEMLアーカイブ(ZIP)としてエクスポート、および個別のメールを選択してエクスポート。
・保存期間ポリシーで自動的に容量を確保
メールアカウントごとに指定した日数が経過したメールをメールサーバー、およびローカルアーカイブのそれぞれの保存期間で自動的に削除。
・対応プロバイダーとインポート機能
以下の3つのアカウントタイプに対応しています。
IMAP:従来のIMAPアカウント
M365:Microsoft Graph APIを介したMicrosoft 365 メールアカウント
IMPORT:他のメールクライアントやアーカイブシステムからエクスポートしたmbox形式やEML形式のデータを移行する際に使用。インポート後は選択したメールやメールボックス全体を宛先メールボックスに復元することも可能です。
・マルチユーザー対応とアクセス管理
複数ユーザーでそれぞれに権限を付与し、アクティビティやアクセスログを記録。さらに、外部認証サービスとしてOpenID Connectも選択可能。
・UI
レスポンシブデザインでモバイルおよびデスクトップ画面での利用が想定されており、多言語にも対応およびダークモードをサポート。
なお、Mail-Archiverは受信専用で送信機能はなく、あくまでもバックアップ・アーカイブ専用のツールとしての利用が前提となります。
・関連記事
実はGmailでは簡単にメールアドレスを増やせる、買い物やチケット予約などでメアドを使い分けて重要メールの見落としを防ぐことも可能 - GIGAZINE
GmailでのPOPとGmailifyのサポートが2026年1月で終了、POP経由でGmailのメールをサードパーティークライアントで受信する機能が廃止に - GIGAZINE
無料で使用できるワークフロー自動化ツール「n8n」でリマインドメール登録を自動化してみた - GIGAZINE
MozillaがGmailのようにブラウザ経由でアクセスできるメールサービス「Thundermail」とAIアシスタントやスケジューラーなどが使える有料サービス「Thunderbird Pro」を発表 - GIGAZINE
AIでメールを書く上司は誠実さ・思いやり・自信に欠けると見なされてしまうことが判明 - GIGAZINE
・関連コンテンツ
in ソフトウェア, Posted by darkhorse_logmk
You can read the machine translated English article 'Mail-Archiver' that allows you to archi….







